Lighter, dezentralizowana giełda kontraktów terminowych działająca na Ethereum Layer-2, miała trudny początek 2026 roku. Projekt oficjalnie został uruchomiony 30 grudnia 2025 roku wraz z własnym tokenem $LIT, rozdając 25% dostępnej puli poprzez airdrop wczesnym użytkownikom. Choć uruchomienie początkowo wywołało duże emocje — podnosząc LIT powyżej 4 USD — podniesienie było krótkotrwałe.
W ciągu kilku dni ciężki nacisk sprzedaży spowodował spadek tokena o około 20% w jednej sesji. Spadek nie zatrzymał się tam. Do 13 stycznia $LIT osiągnął nowy rekord niedostatku wokół 2,05 USD, wydłużając tygodniowe straty do około 30%. Ostre korygowanie wydaje się być spowodowane połączeniem spowolnienia aktywności na łańcuchu i agresywnych sprzedaży związanych z airdropem.
Źródło: Coinmarketcap
Schłodzone wskaźniki w sieci sygnalizują wygasające wczesne momentum
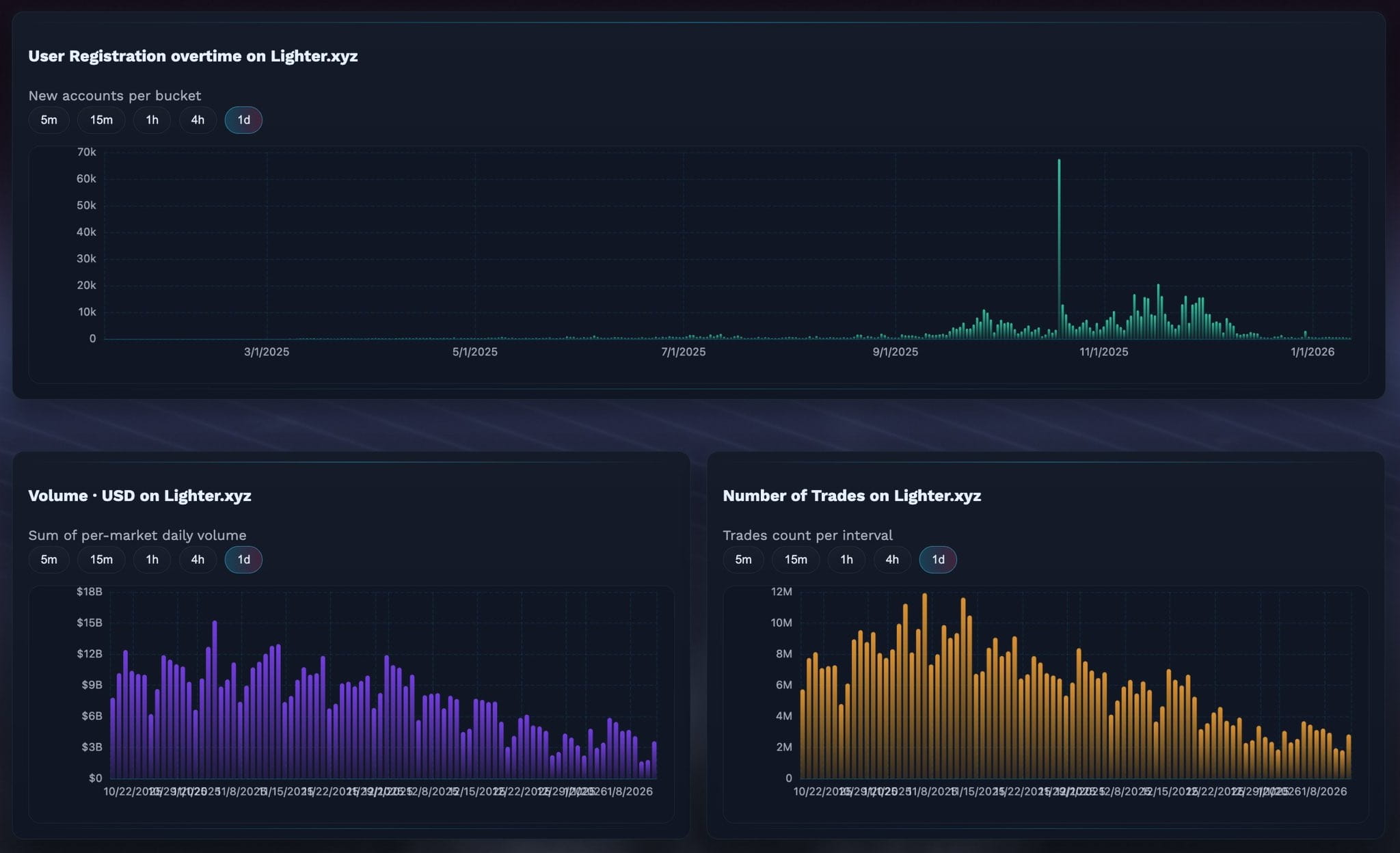
Ostatnie dane w sieci udostępnione przez tradera kryptowalut @KAIZ3NS pokazują wyraźne spowolnienie w kluczowych wskaźnikach aktywności Lightera. Rejestracje nowych użytkowników, wolumen handlowy oraz całkowita liczba zrealizowanych transakcji spadły po osiągnięciu szczytu krótko po uruchomieniu.
Wykres rejestracji użytkowników wskazuje zauważalny wzrost w pierwszych tygodniach, po którym nastąpił stały spadek w miarę postępu stycznia. Podobnie zarówno dzienny wolumen handlowy, jak i liczba transakcji na Lighter.xyz znacznie ochłodziły się od swoich wczesnych szczytów. To spowolnienie prawdopodobnie odzwierciedla znany wzór po airdropie, w którym osoby poszukujące krótkoterminowych zachęt rotują kapitał do nowszych protokołów oferujących świeże programy nagród.
Dane Lighter DEX/Źródło: @KAIZ3NS (X)
Mówiąc prosto, wczesny hype przyciągnął użytkowników szybko — ale utrzymanie ich zaangażowania okazało się trudniejsze, gdy ekscytacja airdropem wygasła.
Sprzedaż airdropów nadal obciąża cenę
Dodatkową presją na cenę LIT jest ciągła sprzedaż ze strony odbiorców airdropu. Zgodnie z danymi na żywo z Qwantify, tylko 51% airdropowanej podaży LIT jest obecnie w posiadaniu. Pozostałe 49% zostało częściowo lub całkowicie sprzedane.
Ciekawe jest to, że dane pokazują również, że sprzedaż nie była całkowicie jednokierunkowa. Z 49%, które zostało sprzedane, około 27,69% zostało już wykupione z powrotem, co sugeruje, że niektórzy traderzy próbują ponownie wejść na niższe poziomy zamiast całkowicie porzucać token. Nadal jednak netto efekt pozostaje niedźwiedzi w krótkim okresie, ponieważ dystrybucja nadal ogranicza wzrostowe momentum.
Źródło: qwantify
Czy ten obszar wsparcia może wywołać odbicie?
Pomimo słabych fundamentów w krótkim okresie, obraz techniczny zaczyna pokazywać wczesne oznaki potencjalnej stabilizacji.
Na 4-godzinnej wykresie LIT wydaje się formować opadający wzór klina, struktura często związana z wyczerpaniem trendu podczas spadków. Ostatnia sprzedaż obniżyła cenę do strefy 2,05 USD, obszaru, który pokrywa się z dolną granicą klina i zaczął działać jako niepewne wsparcie.
Lighter (LIT) Wykres 4H/Coinsprobe (Źródło: Tradingview)
Jeśli kupujący zdołają obronić ten poziom, LIT może zobaczyć odbicie w stronę górnej granicy klina, która obecnie znajduje się w okolicach 2,70–2,75 USD. Taki ruch nie implikuje pełnego odwrócenia trendu, ale może zaoferować krótkoterminową poprawę po tygodniach utrzymującej się sprzedaży.
Wskaźniki momentum również sugerują możliwą przerwę w presji spadkowej. MACD na 4-godzinnej ramie czasowej wydaje się osiągać dno, a niedźwiedzie momentum stopniowo słabnie. Choć to samo w sobie nie wystarcza, aby potwierdzić odwrócenie trendu, wspiera to pomysł, że presja sprzedażowa może tracić impet w pobliżu obecnych poziomów.
Podsumowanie
Faza po uruchomieniu Lightera została zdefiniowana przez klasyczny cykl airdropu: wczesny hype, ostra dystrybucja i schłodzona aktywność w sieci. Spadek do nowych historycznych minimów odzwierciedla rzeczywiste ciśnienie sprzedażowe, a nie pojedyncze zdarzenie likwidacyjne. Jednak z kluczowym wsparciem formującym się w pobliżu 2,05 USD i technicznym momentum pokazującym wczesne oznaki stabilizacji, LIT może zbliżać się do punktu, w którym krótko terminowy odbicie staje się możliwe — pod warunkiem, że szersze warunki rynkowe nie pogorszą się jeszcze bardziej.
Na razie LIT pozostaje aktywem wysokiego ryzyka we wczesnej fazie, gdzie sentyment może szybko się zmieniać. To, czy to wsparcie utrzyma się czy pęknie, prawdopodobnie zdefiniuje następny ważny ruch.
Zastrzeżenie: Poglądy i analizy przedstawione w tym artykule mają charakter informacyjny i odzwierciedlają perspektywę autora, a nie porady finansowe. Wzory techniczne i omawiane wskaźniki są narażone na zmienność rynku i mogą, ale nie muszą, przynieść oczekiwane rezultaty. Tradera powinni przeprowadzać niezależne badania i podejmować decyzje zgodne z własną tolerancją ryzyka.
